10 indicateurs de performance commerciale
Piloter la performance commerciale d’une entreprise ne se limite plus au suivi du chiffre d’affaires. Dans un contexte de concurrence accrue et d’objectifs toujours plus ambitieux, il est essentiel de comprendre ce qui fonctionne, ce qui peut être amélioré et pourquoi. Pour cela, les entreprises doivent s’appuyer sur des indicateurs de performance commerciale fiables et pertinents.
Ces indicateurs permettent de mesurer l’efficacité des actions commerciales, d’analyser le comportement des prospects et des clients, et d’optimiser l’organisation des équipes de vente. Ils offrent également une vision claire de la performance à chaque étape du cycle de vente, depuis la prospection jusqu’à la conclusion des affaires.
Cependant, face à la multitude de KPI existants, il est souvent difficile de savoir quels indicateurs suivre en priorité et comment les interpréter correctement. Certains indicateurs sont indispensables au pilotage quotidien, tandis que d’autres apportent une valeur plus ponctuelle selon le contexte ou les objectifs de l’entreprise.
Dans cet article, nous avons donc sélectionné les 10 indicateurs de performance commerciale incontournables pour piloter efficacement votre activité, analyser vos résultats et améliorer durablement vos performances, que vous soyez dirigeant, responsable commercial ou analyste.
Quels sont les indicateurs de performance commerciale ?
Les indicateurs de performance commerciale sont des indicateurs qui permettent de quantifier et d’évaluer l’activité des équipes commerciales. Aussi appelés des KPI commerciaux (pour Key Performance Indicator), ils comprennent par exemple le nombre d’appels passés à des prospects et la marge commerciale.
Ces indicateurs d’activité aident les responsables commerciaux à suivre la performance de leur force de vente et à prendre des décisions stratégiques. Ce n’est que grâce à ces indicateurs qu’un manager commercial peut mesurer l’atteinte des objectifs fixés et ajuster la stratégie commerciale. C’est pourquoi ils constituent la base de la Business Intelligence commerciale.
D’où viennent ces métriques ? Elles sont calculées à partir des données tirées des logiciels métier de l’entreprise : votre CRM, Google Analytics, votre plateforme E-Commerce, votre site Internet, votre logiciel de gestion commerciale…
Il existe une grande variété d’indicateurs-clés de performance pour piloter l’activité du commerce. Ils se divisent en deux types : quantitatifs et qualitatifs.
Les indicateurs commerciaux quantitatifs
Les indicateurs quantitatifs de performance commerciale sont des KPI qui prennent une valeur numérique. Ils servent à évaluer les performances d’une équipe commerciale purement du point de vue de la quantité de travail accomplie.
Un indicateur commercial quantitatif, c’est par exemple :
- Le nombre d’appels passés à des prospects ;
- Les contrats remportés et perdus sur le mois ;
- Le nombre de commandes passées sur une période donnée ;
- Le taux de conversion des prospects.
Ces indicateurs sont généralement centralisés dans un tableau de bord commercial afin de suivre l’évolution des performances et de faciliter l’analyse des résultats.
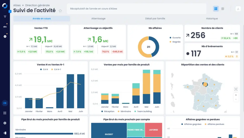
Exemple de tableau de bord de pilotage des indicateurs commerciaux quantitatifs créé avec MyReport permettant de suivre le chiffre d’affaires, les ventes, les objectifs et le pipeline commercial.
Les indicateurs commerciaux qualitatifs
Au contraire, les indicateurs qualitatifs de performance commerciale aident à évaluer la qualité du travail de l’équipe commerciale. Un indicateur qualitatif commun que les organisations utilisent régulièrement serait par exemple une enquête de satisfaction client.
Voici des exemples d’indicateurs de ce type :
- La note sur 5 étoiles de l’entreprise sur Google ;
- Les causes réelles de pertes de contrats ;
- Les motifs principaux de réclamations / demandes de remboursement / insatisfaction ;
- Le taux de fidélisation client.
Choisissez 10 indicateurs pour votre tableau de bord commercial
Aucune entreprise ne suivra exactement les mêmes indicateurs de performance commerciale. En effet, ils doivent être adaptés à chaque entreprise, son secteur, son fonctionnement, son équipe commerciale et ses objectifs stratégiques. Mais pour commencer, en voici 16 qui sont indispensables au pilotage commercial de chaque entreprise.
1. Les indicateurs de prospection
Commençons par le commencement, la prospection ! Voici une sélection d’indicateurs pertinents qui vous aideront à suivre les opérations d’acquisition de nouveaux clients menées par vos équipes commerciales. Grâce à eux, le décideur est en mesure de déterminer s’il doit ajuster ses méthodes de prospection ou changer de cible.
1 – Le nombre de prospects contactés (par secteur, par commercial …)
2 – La quantité d’appels et d’emails émis
3 – Le nombre de rendez-vous effectués avec des prospects et avec des clients
4 – Les devis envoyés (au total, par secteur, par rapport aux signatures…)
5 – Le délai moyen entre la détection d’un prospect et la prise de contact par un commercial
2. Les indicateurs de fidélisation
Une fois le contrat signé ou la vente faite, c’est sur la fidélisation des clients qu’il faut se concentrer. Les entreprises avec un service client et une relation client de qualité ont plus de facilités à les fidéliser. Les KPI suivants vous aideront à vous faire une idée de la qualité de votre stratégie de fidélisation.
1 – Le taux de rétention client
2 – Le nombre de réclamations
3 – La proportion de réclamations sur les commandes/contrats passés
4 – Les motifs principaux de plaintes de clients
5 – La proportion de clients qui repassent commande
3. Les indicateurs de vente
Nous voilà arrivés aux KPIs de vente, le cœur de l’activité commerciale finalement ! Ceux que vous choisirez dépendront évidemment du type de produit/service que vous vendez, mais voici quelques indicateurs intéressants qui constituent un bon de départ.
1 – Le nombre de ventes/contrats (conclus, en cours, perdus…)
2 – Le chiffre d’affaires généré (par produit, par commercial, par secteur, par rapport aux prévisions…)
3 – La marge commerciale
4 – Le panier moyen ou montant moyen des ventes
5 – Le taux de conversion d’un prospect vers un client
6 – Le coût d’acquisition d’un client
Et ensuite ?
Créez votre tableau de bord commercial
Notre conseil ? Commencez avec une première série d’indicateurs de performance commerciale, testez-les pendant quelques mois et modifiez votre sélection s’ils ne correspondent pas à vos besoins. Le bon indicateur, c’est celui qui vous aide réellement à suivre vos performances commerciales.
Et maintenant que vous avez ces 10 indicateurs en main, vous pouvez vous lancer dans la création d’un tableau de bord commercial. Il est généralement recommandé de présenter entre 5 et 10 KPI par tableau de bord de gestion pour qu’il soit efficace.
- Choisissez la thématique de votre tableau de bord (généraliste, spécialisé sur la vente, la prospection, la fidélisation…)
- Ensuite, il est temps de déterminer les indicateurs, entre 5 et 10, pour votre tableau de bord
- Ouvrez votre outil de création de tableau de bord : Excel, un logiciel de gestion commerciale ou une solution de reporting commercial. C’est cette dernière qui permet de construire les tableaux les plus puissants, riches et fiables.
- Intégrez et illustrez vos indicateurs clefs dans votre tableau
- Il ne vous reste plus qu’à le partager avec toute votre équipe !


